本文作者:姚维
本文通过阐述一个高并发批量写入数据到 TiDB 的典型场景中,TiDB 中常见的问题,给出一个业务的最佳实践,避免业务在开发的时候陷入 TiDB 使用的 “反模式”。
面向的对象
本文主要面向对 TiDB 有一定了解的读者,读者在阅读本文之前,推荐先阅读讲解 TiDB 原理的三篇文章(说存储,说计算,谈调度),以及 TiDB Best Practice。
场景
高并发批量插入场景,通常存在于业务系统中的批量任务中,例如清算以及结算等业务。它存在以下显著的特点:
- 数据量大
- 需要短时间内将历史数据入库
- 需要短时间内读取大量数据
这就对 TiDB 提出了一些挑战:
- 写入/读取能力是否可以线性水平扩展
- 数据在持续大并发写入,性能是否稳定不衰减
对于分布式数据库来说,除了本身的基础性能之外,最重要的就是充分利用所有节点能力,避免出现单个节点成为瓶颈。
TiDB 数据分布原理
如果要解决以上挑战,需要从 TiDB 数据切分以及调度的原理开始讲起。这里只是作简单的说明,详细请大家参见:说调度。
TiDB 对于数据的切分,按 Region 为单位,一个 Region 有大小限制(默认 96M)。 Region 的切分方式是范围切分。每个 Region 会有多副本,每一组副本,称为一个 Raft-Group。由 Leader 负责执行这块数据的读 & 写(当然 TiDB 即将支持 Follower-Read)。Leader 会自动地被 PD 组件均匀调度在不同的物理节点上,用以均分读写压力。

图 1 TiDB 数据概览
只要业务的写入没有 AUTO_INCREMENT 的主键或者单调递增的索引(也即没有业务上的写入热点,更多细节参见 TiDB 正确使用方式)。从原理上来说,TiDB 依靠这个架构,是可以线性扩展读写能力,并且可以充分利用分布式的资源的。这一点上 TiDB 尤其适合高并发批量写入场景的业务。
但是软件世界里,没有银弹。具体的事情还需要具体分析。我们接下来就通过一些简单的负载来探讨 TiDB 在这种场景下,需要如何被正确的使用,才能达到此场景理论上的最佳性能。
简单的例子
有一张简单的表:
CREATE TABLE IF NOT EXISTS TEST_HOTSPOT( id BIGINT PRIMARY KEY, age INT, user_name VARCHAR(32), email VARCHAR(128) )
这个表结构非常简单,除了 id 为主键以外,没有额外的二级索引。写入的语句如下,id 通过随机数离散生成:
INSERT INTO TEST_HOTSPOT(id, age, user_name, email) values(%v, %v, '%v', '%v');
负载是短时间内密集地执行以上写入语句。
到目前为止,似乎已经符合了我们上述提到的 TiDB 最佳实践了,业务上没有热点产生,只要我们有足够的机器,就可以充分利用 TiDB 的分布式能力了。要验证这一点,我们可以在实验环境中试一试(实验环境部署拓扑是 2 个 TiDB 节点,3 个 PD 节点,6 个 TiKV 节点,请大家忽略 QPS,这里的测试只是为了阐述原理,并非 benchmark):

图 2 监控截图
客户端在短时间内发起了 “密集” 的写入,TiDB 收到的请求是 3K QPS。如果没有意外的话,压力应该均摊给 6 个 TiKV 节点。但是从 TiKV 节点的 CPU 使用情况上看,存在明显的写入倾斜(tikv - 3 节点是写入热点):

图 3 监控截图

图 4 监控截图
Raft store CPU 代表 raftstore 线程的 CPU 使用率,通常代表着写入的负载,在这个场景下 tikv-3 是 raft 的 leader,tikv-0 跟 tikv-1 是 raft 的 follower,其他的 tikv 节点的负载几乎为空。
从 PD 的监控中也可以印证这一点:

图 5 监控截图
反直觉的原因
上面这个现象是有一些违反直觉的,造成这个现象的原因是:刚创建表的时候,这个表在 TiKV 只会对应为一个 Region,范围是:
[CommonPrefix + TableID, CommonPrefix + TableID + 1)
对于在短时间内的大量写入,它会持续写入到同一个 Region。

图 6 TiKV Region 分裂流程
上图简单描述了这个过程,持续写入,TiKV 会将 Region 切分。但是由于是由原 Leader 所在的 Store 首先发起选举,所以大概率下旧的 Store 会成为新切分好的两个 Region 的 Leader。对于新切分好的 Region 2,3。也会重复之前发生在 Region 1 上的事情。也就是压力会密集地集中在 TiKV-Node 1 中。
在持续写入的过程中, PD 能发现 Node 1 中产生了热点,它就会将 Leader 均分到其他的 Node 上。如果 TiKV 的节点数能多于副本数的话,还会发生 Region 的迁移,尽量往空闲的 Node 上迁移,这两个操作在插入过程,在 PD 监控中也可以印证:

图 7 监控截图
在持续写入一段时间以后,整个集群会被 PD 自动地调度成一个压力均匀的状态,到那个时候才会真正利用整个集群的能力。对于大多数情况来说,这个是没有问题的,这个阶段属于表 Region 的预热阶段。
但是对于高并发批量密集写入场景来说,这个却是应该避免的。
那么我们能否跳过这个预热的过程,直接将 Region 切分为预期的数量,提前调度到集群的各个节点中呢?
解决方法
TiDB 在 v3.0.x 版本以及 v2.1.13 以后的版本支持了一个新特性叫做 Split Region。这个特性提供了新的语法:
SPLIT TABLE table_name [INDEX index_name] BETWEEN (lower_value) AND (upper_value) REGIONS region_num SPLIT TABLE table_name [INDEX index_name] BY (value_list) [, (value_list)]
读者可能会有疑问,为何 TiDB 不自动将这个切分动作提前完成?大家先看一下下图:

图 8 Table Region Range
从图 8 可以知道,Table 行数据 key 的编码之中,行数据唯一可变的是行 ID (rowID)。在 TiDB 中 rowID 是一个 Int64 整形。那么是否我们将 Int64 整形范围均匀切分成我们要的份数,然后均匀分布在不同的节点就可以解决问题呢?
答案是不一定,需要看情况,如果行 id 的写入是完全离散的,那么上述方式是可行的。但是如果行 id 或者索引是有固定的范围或者前缀的。例如,我只在 [2000w, 5000w) 的范围内离散插入,这种写入依然是在业务上没有热点的,但是如果按上面的方式切分,那么就有可能在开始也还是只写入到某个 Region。
作为通用的数据库,TiDB 并不对数据的分布作假设,所以开始只用一个 Region 来表达一个表,等到真实数据插入进来以后,TiDB 自动地根据这个数据的分布来作切分。这种方式是较通用的。
所以 TiDB 提供了 Split Region 语法,来专门针对短时批量写入场景作优化,下面我们尝试在上面的例子中用以下语句提前切散 Region,再看看负载情况。
由于测试的写入是在正数范围内完全离散,所以我们可以用以下语句,在 Int64 空间内提前将表切散为 128 个 Region:
SPLIT TABLE TEST_HOTSPOT BETWEEN (0) AND (9223372036854775807) REGIONS 128;
切分完成以后,可以通过 SHOW TABLE test_hotspot REGIONS; 语句查看打散的情况,如果 SCATTERING 列值全部为 0,代表调度成功。
也可以通过 table-regions.py 脚本,查看 Region 的分布,已经比较均匀了:
[root@172.16.4.4 scripts]# python table-regions.py --host 172.16.4.3 --port 31453 test test_hotspot [RECORD - test.test_hotspot] - Leaders Distribution: total leader count: 127 store: 1, num_leaders: 21, percentage: 16.54% store: 4, num_leaders: 20, percentage: 15.75% store: 6, num_leaders: 21, percentage: 16.54% store: 46, num_leaders: 21, percentage: 16.54% store: 82, num_leaders: 23, percentage: 18.11% store: 62, num_leaders: 21, percentage: 16.54%
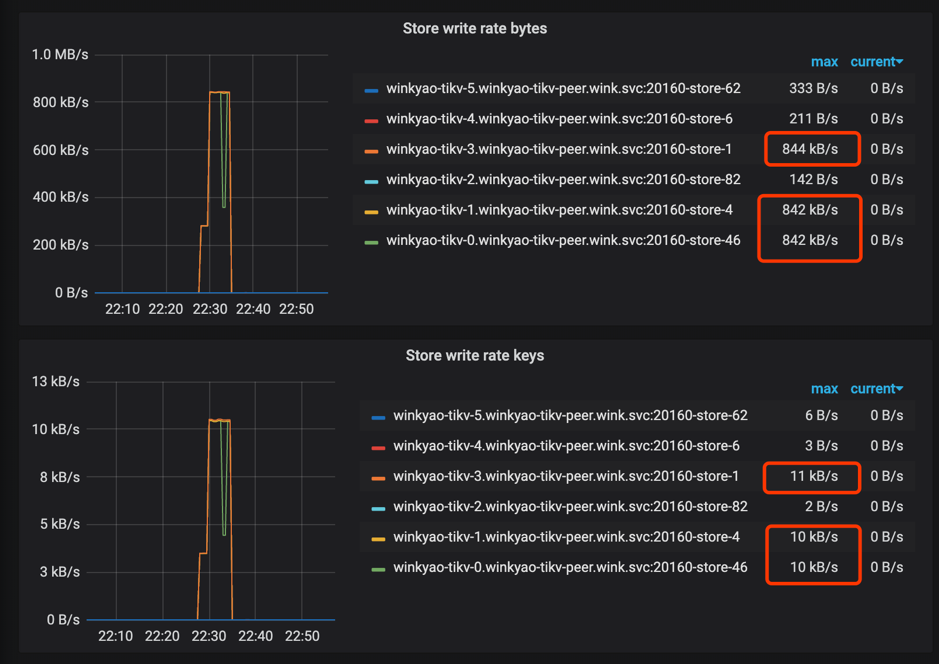
我们再重新运行插入负载:

图 9 监控截图

图 10 监控截图

图 11 监控截图
可以看到已经消除了明显的热点问题了。
当然,这里只是举例了一个简单的表,还有索引热点的问题。如何预先切散索引相关的 Region?
这个问题可以留给读者,通过 Split Region 文档 可以获得更多的信息。
更复杂一些的情况
如果表没有主键或者主键不是 int 类型,用户也不想自己生成一个随机分布的主键 ID,TiDB 内部会有一个隐式的 _tidb_rowid 列作为行 id。在不使用 SHARD_ROW_ID_BITS 的情况下,_tidb_rowid 列的值基本上也是单调递增的,此时也会有写热点存在。(查看什么是 SHARD_ROW_ID_BITS)
要避免由 _tidb_rowid 带来的写入热点问题,可以在建表时,使用 SHARD_ROW_ID_BITS 和 PRE_SPLIT_REGIONS 这两个建表 option(查看什么是 PRE_SPLIT_REGIONS)。
SHARD_ROW_ID_BITS 用来把 _tidb_rowid 列生成的行 ID 随机打散,pre_split_regions 用来在建完表后就预先 split region。注意:pre_split_regions 必须小于等于 shard_row_id_bits。
示例:
create table t (a int, b int) shard_row_id_bits = 4 pre_split_regions=·3;
- SHARD_ROW_ID_BITS = 4 表示 tidb_rowid 的值会随机分布成 16 (16=2^4) 个范围区间。
- pre_split_regions=3 表示建完表后提前 split 出 8 (2^3) 个 region。
在表 t 开始写入后,数据写入到提前 split 好的 8 个 region 中,这样也避免了刚开始建表完后因为只有一个 region 而存在的写热点问题。
参数配置
关闭 TiDB 的 Latch 机制
TiDB 2.1 版本中在 SQL 层引入了 latch 机制,用于在写入冲突比较频繁的场景中提前发现事务冲突,减少 TiDB 跟 TiKV 事务提交时写写冲突导致的重试。对于跑批场景,通常是存量数据,所以并不存在事务的写入冲突。可以把 TiDB 的 latch 关闭,以减少细小内存对象的分配:
[txn-local-latches] enabled = false