作者介绍:李坤,PingCAP 互联网架构师,TUG Ambassador,前美团、去哪儿数据库专家。
一、概述
使用 TiDB Ansible 部署 TiDB 集群,会同时部署一套 Grafana + Prometheus 的监控平台,这套监控用来收集和展示 TiDB 集群各个组件和机器的 metric 信息,这些 metric 信息非常丰富,可以帮助使用者分析 TiDB 集群的状态以及 Trouble shooting。随着使用经验的增多,我们积累了一些监控使用上的技巧,在这里分享给大家。
二、监控架构
Prometheus 是一个拥有多维度数据模型的、灵活的查询语句的时序数据库。Grafana 是一个开源的 metric 分析及可视化系统。

图 1 TiDB 监控整体架构
从 TiDB 2.1.3 版本开始,监控采用 pull 的方式,而之前采用的是 push 的方式,这是一个非常好的调整,它解决了几个问题:
- 之前如果 Prometheus 需要迁移,需要重启整个集群,因为组件要调整 push 的目标地址。
- 现在可以部署 2 套 Prometheus,防止监控的单点,因为 pull 的 source 端是可以多个。
- 去掉了
PushGateWay这个单点组件。
三、监控数据的来源与展示
TiDB 的 3 个核心组件(TiDB,TiKV,PD)可以通过 http 接口来获取 metric 数据,这些指标都是从程序代码中统计上传的,端口如下:
| 组件 | 端口 |
|---|---|
| tidb-server | 10080 |
| tikv-server | 20181 |
| pd-server | 2379 |
用 tidb-server 举例,我们通过 http 接口,看一个 statement QPS 的 metric:
# 可以看到实时 qps 的数据,区分不同的 type,value 是 counter 类型的累计值(科学计数法)
curl http://__tidb_ip__:10080/metrics | grep tidb_executor_statement_total
tidb_executor_statement_total{type="Delete"} 520197
tidb_executor_statement_total{type="Explain"} 1
tidb_executor_statement_total{type="Insert"} 7.20799402e+08
tidb_executor_statement_total{type="Select"} 2.64983586e+08
tidb_executor_statement_total{type="Set"} 2.399075e+06
tidb_executor_statement_total{type="Show"} 500531
tidb_executor_statement_total{type="Use"} 466016
这个数据会在 Prometheus 存储下来,然后在 Grafana 展示,我们在面板上点击右键会出现 Edit 按钮(或直接按 e),如下图所示:

图 2 metric 面板的编辑入口
我们可以在 Metric 面板上,看到利用该 metric 的 query 表达式。
面板上一些细节的含义:
rate[1m]:表示 1 分钟的增长速率,只能用于 counter 类型的数据。sum:表示 value 求和。by type:表示将求和后的数据按 metric 的原始值中的 type 进行分组。Legend format:表示指标名称的格式。Resolution:默认打点步长是 15s,Resolution表示是否分解。

图 3 metric 面板中的表达式
Prometheus 支持很多表达式与函数,更多表达式请参考 官网页面。
四、Grafana 使用技巧
技巧 1:查看所有维度并编辑表达式
如上一小节的例子,是按照 type 进行分组,是否还能用其他维度分组?如何能快速得知还有哪些维度呢?这里推荐的技巧是,在 query 的表达式上只用指标名称,不做任何计算,format 也留空,这样就能显示出原始的 metric 数据,比如下图能看到有 3 个维度(instance、job、type)。

图 4 编辑表达式并查看所有维度
得到 instance 这个维度后,我们调整表达式,在原有的 type 后面加上 instance 这个维度,调整 legend format 格式增加 {{instance}},就可以看到每个 tidb-server 上执行的不同类型 SQL 的 QPS 了。如下图:

图 5 给表达式增加一个 instance 维度
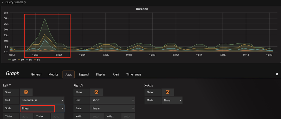
技巧 2:调整 Y 轴标尺的计算方式
以 query duration 指标为例,默认的比例尺采用 2 的对数计算,显示上会将差距缩小。为了观察明显的变化,可以将比例尺改为线性,通过下面两张图,可以看到显示上的区别,明显的发现那个时刻有个 SQL 运行较慢。
当然也不是所有场景都适合用线性,比如观察 1 个月的性能趋势,用线性可能就会有很多噪点,不好观察。

图 6 标尺默认的比例尺为 2 的对数

图 7 调整标尺的比例尺为线性
提示:我们可以结合技巧 1,发现这里还有一个
sql_type的维度,可以立刻分析出是 select 慢还是 update 慢,并且可以分析出是在哪个 instance 上慢。
技巧 3:调整 Y 轴基线,放大变化
有一种情况:已经用了线性显示,还是看不出变化趋势。比如下图中,我们在扩容后想观察 Store size 的实时变化效果,由于基数较大,微弱的变化观察不到。 这时我们可以将 Y 轴最小值从 0 改为 auto,将上部放大,观察下面两张图的区别,可以观察到数据已开始迁移了。

图 8 基线默认为 0

图 9 调整基线为 auto
技巧 4:标尺联动
在 Setting 面板中,有 Graph Tooltip 的设置,默认使用 Default。

图 10 图形展示工具
我们调整为 Shared crosshair 和 Shared Tooltip 分别试一下效果: 可以看到标尺可以联动展示了,方便排查问题时,确认 2 个指标的关联性。

图 11 调整图形展示工具为 Shared crosshair

图 12 调整图形展示工具为 Shared Tooltip
技巧 5:调整过滤项
PD 的 Dashboard,只展示当前 leader 的 metric 信息,有时候会想看一下历史上 pd-leader 当时的状况,但是 instance 下拉列表中不存在这个成员了,我们也可以手动输入 ip:2379 来看到当时的数据。

图 13 手动输入并查看 metric
技巧 6:巧用 Avg 函数
通常默认图例中只有 Max 和 Current,但有时指标波动较大时,我们可以增加 Avg 等其他汇总函数的图例,可以看一段时间的整体趋势。

图 14 增加 Avg 等汇总函数

图 15 增加 Avg 函数
技巧 7:使用 Prometheus 的 API 接口获得表达式的结果
Grafana 通过 Prometheus 的接口获取数据,我们也可以用该接口获取数据,这个用法可以扩散出很多功能:
- 自动化平台获取集群规模、状态等信息。
- 对表达式稍加改动给报表提供数据,如统计每天的 QPS 总量、每天的 QPS 峰值、每天响应时间的汇总。
- 将重要的指标进行定期健康巡检。

图 16 Prometheus 的 API 接口
curl -u user:pass 'http://__grafana_ip__:3000/api/datasources/proxy/1/api/v1/query_range?query=sum(tikv_engine_size_bytes%7Binstancexxxxxxxxx20181%22%7D)%20by%20(instance)&start=1565879269&end=1565882869&step=30' | python -m json.tool
{
"data": {
"result": [
{
"metric": {
"instance": "xxxxxxxxxx:20181"
},
"values": [
[
1565879269,
"1006046235280"
],
[
1565879299,
"1006057877794"
],
[
1565879329,
"1006021550039"
],
[
1565879359,
"1006021550039"
],
[
1565882869,
"1006132630123"
]
]
}
],
"resultType": "matrix"
},
"status": "success"
}
五、总结
Grafana + Prometheus 是一套非常强大的组合,用好他们可以为我们的分析节省很多时间,提高效率,更重要的是能增加发现问题的可能性。在运维 TiDB 集群时,尤其数据量大的时候,这套工具能派上大用场。这里抛砖引玉,也希望大家也能提供一些技巧,一起共同学习。