一、前言
我们公司主要是做智慧教育相关应用,通过建立局校联动的教育应用中枢,结合教育局和各学校实际需求,以“三网融合”(办学评价数据网、教师专业发展网、学生素养成长网)为核心,打造丰富且完善的“三网融合”应用超市,局校一体智慧教育平台提供丰富的办学评价、教师专业发展、学生素养成长相关原生应用,形成业态丰富、标准统一、好用易用的智慧教育应用,为教育资源配置评价、教育质量提升、教育治理、学生素质培养等提供信息化工具和手段。
软件开发基于MySQL5.7开发,在MYSQL5.7停止维护后升级为MySQL8.0,随着国产化进程的推进,越来越多的客户开始对数据库有了要求,要求使用满足信创的国产化数据库。通过社区活动了解到TiDB数据库,开始准备做TiDB数据库的适配,tidb分布式集群至少要三台机器才能运行,而我们一些小客户比如一个学校或者区县教育局用户量并不大,很多应用在一台服务器上就可以运行的很好,这种情况下资源配置就会出现一台应用服务器,三台数据库服务器,数据库资源消耗占比很大,所以已经基本放弃TiDB的适配工作。
近期发现TiDB推出单机版敏捷模式数据库,针对前面提到的一些小客户使用场景下。一台数据库服务器、一台应用服务器可以轻松应对我们绝大数的客户应用场景;敏捷模式数据库还可以通过TEM平台轻松扩展为多节点分布式集群。满足中大规模用户平台使用,因此重新开始做TiDB数据库适配。
二、平凯数据库敏捷模式功能体验
- MySQL 兼容性
部署TiDB敏捷模式后,修改公司测试环境的数据库连接地址到TiDB数据库,未经任何代码修改和SQL语句的修改,程序顺利启动并对外提供服务。
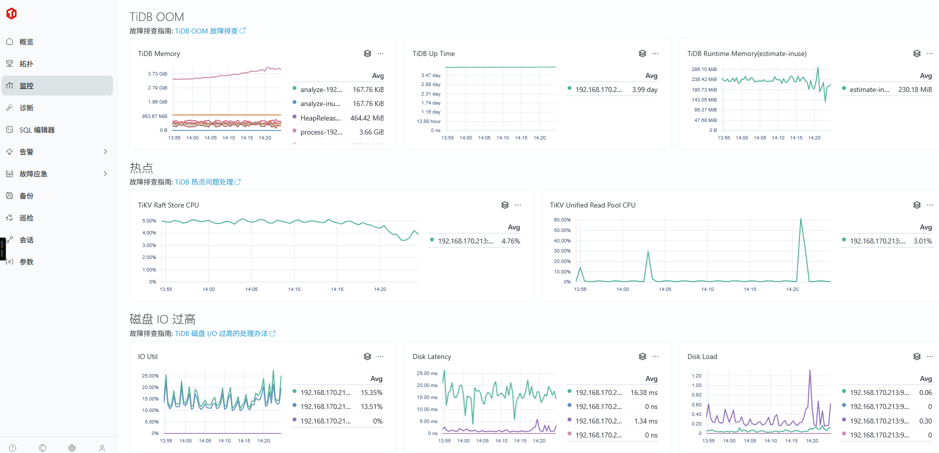
- TEM 易用性
在TEM平台上监控功能,快速了解数据库服务器的整体状态,为服务器扩容或者故障排查提供极大的便利。

TEM的sql诊断功能可以帮助研发分析SQL语句潜在的性能风险和隐患。

数据库备份
通过TEM的web页面非常友好的添加备份数据存储位置,添加备份任务

三、平凯数据库敏捷模式体验总结
- 兼容性:程序未经任何修改直接在TiDB数据库上正常启动并对外提供服务。
- TEM易用性:平台监控、sql分析、备份管理为日常维护提供了极大的便利。